Do not index
Welcome to Wherehouse! This guide will help you navigate through the different sections of your dashboard.

🧑💻 Sign in to your Wherehouse account
Upon logging in, you'll land on the Dashboard Home Page.

Here's what you'll find:
- Recent Activities Overview: An interactive graph displays recent orders with a platform distribution, providing insight into where your orders are coming from.
- Latest Orders Table: A summary of the latest orders with their status, origin (online store(s) or marketplaces), and where the order data was synced to through Wherehouse.
- Catalogues Section: Displays all your existing catalogues on Wherehouse, including the number of products and orders per catalogue. You can also click through to view products or orders in the catalogue by clicking on the “products” or “orders” buttons next to the catalogue’s name.

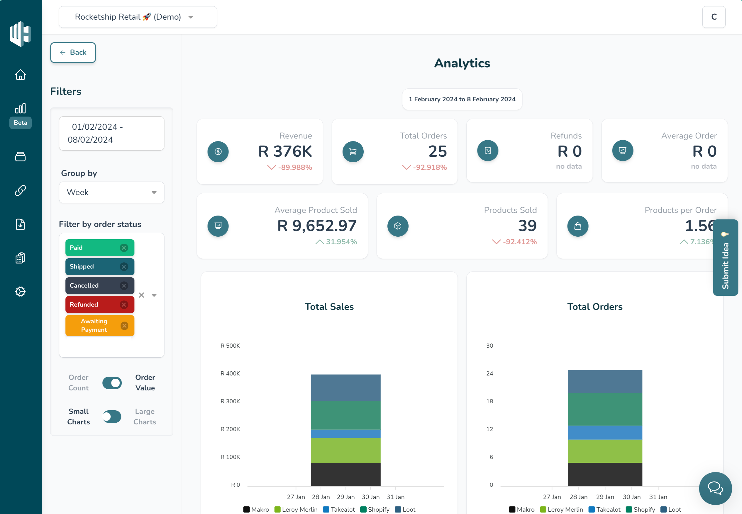
Navigate to the Analytics page using the 📊Chart icon on the sidebar.
Here, you'll find:
- Total Sales and Total Orders Graphs: Visualise your sales and order data, with platform distribution.
- Additional Stats: Access other statistics such as revenue. Apply custom filters to view the data you want.


To access the Catalogues Page, click on the stacks icon in the sidebar.
What are catalogues?
Catalogues are a collection of products

Here's what you can do:
- View Products or Orders: Access products or orders within each catalogue. Apply filters or search specific product SKUs or order numbers for detailed information.
- Switch Between Catalogues: If you have multiple catalogues, use this page to switch between them.

Click on the 🔗Link icon in the sidebar to access platforms.
What is a platform?
A platform is a single source of data, usually connected via an API. For example, Shopify, WooCommerce, Xero, Takealot or Makro Marketplace.
On the Platforms page you’ll see all of your platforms that has been integrated, as well as the amount of connectors per platform. You can click on the platform to view its connectors.


Loadsheets are accessed through the 📄Document icon.
What is a loadsheet?
A loadsheet is a specially formatted spreadsheet containing your product data that you can submit to each relevant marketplace to add new products to their catalogue. For example, a Takealot loadsheet.
On the Loadsheets page you’ll see all of the platforms for which you have loadsheets set up. Some marketplaces require multiple loadsheets as each category requires a different loadsheet, hence some loadsheets will have multiple connectors (one connector per loadsheet type).


Feeds are accessed via the 📋Clipboard/list icon.
What is a feed?
A feed is a CSV/JSON/XML or Google Sheet link that Wherehouse can ingest or export to enrich your product data. For example, a Google Shopping feed.
On the Feeds page you’ll see all of the data feeds that have been set up on your account, as well as the amount of connectors per feed.


What is a connector?
Connectors allow Wherehouse to securely communicate with your eCommerce platforms. There are import & export connectors.
Click on any of your Platforms, Loadsheets, or Feeds, to view the connectors for that platform / loadsheet/ feed.

Click on a connector to view the connector info, to trigger a manual run of the connector, or to view details about previous runs, such as the duration of the run or the status of the run.


Access the Settings Page by clicking on the ⚙️Gear icon.
Here, you manage your account details:
- Subscription Details: View and update your subscription details, including usage.
- Billing Details: Manage your billing information.
- Download Invoices: Access and download your invoices conveniently.

That covers the basics of navigating your Wherehouse dashboard. Happy exploring! 🚀🔍